Hirdetés
- Motorola G86 - majdnem Edge
- iPhone topik
- CES 2026: Bluetooth hangszóróvá összetekerhető fejhallgató a TDM-től
- Samsung Galaxy A54 - türelemjáték
- Samsung Galaxy S25 Ultra - titán keret, acélos teljesítmény
- QWERTY billentyűzetes, üzenet-fókuszú androidos mobil a Clicks Communicator
- Xiaomi 15T - reakció nélkül nincs egyensúly
- Samsung Galaxy Watch (Tizen és Wear OS) ingyenes számlapok, kupon kódok
- Visszatérnek a Samsung tervezte CPU-magok és GPU az Exynos 2800-ban?
- Rugalmas OLED panelre válthat a Samsung Galaxy A57
-
Mobilarena

Új hozzászólás Aktív témák
-
ParadoxH
aktív tag
Igen, volt akinél látszott a csomagon hogy szállításkor sérült meg. Szerencsére ez elenyésző kisebbség. A többség elégedett vele a posztokban.
Volt még egy olyan elrettentő eset is amikor valaki felszántotta a fejjel az ágyat
korábbi sikeres nyomtatások után.Én ha jól értettem a sovolt vádolta a srác a történtekért és ők meg is ígérték a cserét. Volt ebből vita is a kommentszekcióban, hogy nem tesztelték eléggé. Amit pár tesztelő kikért magának és részletezték, hogy mennyit dolgoznak az sv08 megjelenése óta.
Ez volt az egyetlen komolyabb anomália amit láttam eddig .
Szóval én bizakodó vagyok. Ahogy arra számítani lehetett, már rengeteg fejlesztési irány és javítási ötlet érthető el a nyomtatóval rengeteg helyen, de azért csak óvatosan.

-
ParadoxH
aktív tag
Én még nem, de hamarosan jönni fog szerintem. A napokban már láttam a fb. csoportban, hogy az első németországi csomagok már úton vannak / megérkeztek. Remélem sérülésmentesen megkapjuk mind. Volt pár olyan elrettentő kép a csoportban a szállítási sérülésekről, hogy aznapra kilőttem a netet
-
kzkz
őstag
Más is kapott nyomkövetési azonosítót az SV08 rendeléséhez? Nekem ma küldtek, úgy látom Németországból jön, DE a vége...
-
poli27
Topikgazda
Én a tartóssága miatt félek a creának... Nem tudom mennyire lesz jó 1500h után, mert a Bambunak semmi baja nem volt ez idő alatt pl.... Meg a crealityhez hogy pl egy szerszámfej borítást se lehet hozzá venni, mert a support azt mondja az külön nem eladó.... és nyomtass magadnak másikat....
Lehet egy qidi q1 prot még kipróbálok
Ahhoz minden elérhető ahogy néztem, mint a Bambuhoz kb... 
-
poli27
Topikgazda
válasz
poli27
#46383
üzenetére
Egyébként 5. napja megy a K1C 0-24 ben ABS/ASA-t nyomtatva, eddig 1 db fúvókaduguláson kívűl nincs baja, remélem nem is lesz... De hogy a gyári firmware el miért nem tudott normálisan nyomtatni rejtély
Mind1 a lényeg hogy már működik egész jól ! Még mindig nem tudom mit vegyek majd, mert lassan kell még 2-3 nyomtatót vennem
De lehet hogy P1S lesz ams el a befutó, nettóba megtudom venni úgy annyira nem gáz 
-
poli27
Topikgazda
A k1 re ha felteszek egy smart szenzort ami nézi a filament mozgást is. nem csak a kifogyást, azt lekezeli a gép alapból ha feldugom vagy programozni is kell ?

-
kzkz
őstag
Egy 30 éves dísztárgy, amit megmozdítani nem ajánlatos. Most akkor jöhetne az, hogy olyat csinál, ami tényleg használható is. Már ha ez értelmezhető egy 30 éves számítógépre
-
azbest
félisten
válasz
axlfsi
#46379
üzenetére
nem
butterfly billentyűzet, lepke. Thinkpad 701c laptopnak reprodukálta a házát az eredeti alapján és abba építette bele a gyári alkatrészeket, billentyűzetet. Ez eredetileg ilyen (1995). [link]
A modeleket a ingyen közzétette. [link]
Gyakorlati használatra csak asztalon, nem nagyon mozgatva jó, mert a nyomtatott műanyag nem elég merev ehhez, pedig még fém betéteket is tett a legkritikusabb helyekre és carbonos műanyagot használt. -
azbest
félisten
wooohw [link]
-
jackbacsi87
senior tag
A support jól működik. Én refurbished sv06 plust rendeltem tőlük, fel voltam készülve rá, hogy nem fog simán menni. A nozzle bele volt törve a hotendbe. Nagyon gyorsan sikerült megoldani a problémát, jeleztem feléjük, küldtek 2db hotend-et meg nozzle-t.
-
poli27
Topikgazda
válasz
DonShade
#46371
üzenetére
Ha a 180cm elég felületnek akkor Bambu lab A1 mini 287€

-
DonShade
csendes tag
Sziasztok!
Első 3d nyomtató vásárlása előtt állok. Fórumot vissza olvasva Sovol s06 plusra esett a választásom.
Első kérdésem, hogy ebben az ársávban (290 usd) van jobb alternatíva? Másik, hogy volt már aki rendelt a hivatalos weboldalukról? Volt valami gondja vele?Köszönöm!
-
poli27
Topikgazda
AKinek k1 van, annak is szar belefűzni a filamentet a szenzor miatt, konkrétan alig megy át rajta, elakad... vagy ez egy hiba lenne?
-
poli27
Topikgazda
Hali
A k1c-n ugye most az okosított program fut, ha jön rá gyári update akkor megint újra kell telepíteni vagy rajta marad?
-
Emunem
őstag
Hali, esetleg az összefoglalóba be lehetne tenni, most találtam.
Hibajavítási how-know. -
-
axlfsi
veterán
válasz
Mr.Csizmás
#46356
üzenetére
akkó mán bejárónő
![;]](//cdn.rios.hu/dl/s/v1.gif)
-
axlfsi
veterán
válasz
azbest
#46353
üzenetére
...és a kaputelefonhoz nincs alternatív tipped? ez a 83k is egy vicc, ezekért a cuccokért

-
válasz
szabieable
#46349
üzenetére
Én ezt raktam fel, és ezt írtam át a saját dolgaimmal.
[link]
Igazából csak a gyári prusa csendes motor működést akartam beugrasztani
-
daninet
veterán
Aliexpressen vettem egy méter legolcsóbb ptfe csövet 1.9mm belső átmérőjűt. Levágsz 2-3 centit aztán bedugod a fila két végét és hőlégfúvó. Mikor megolvad összenyomod és megvárod míg lehül. Aztán vagy lehúzod a ptfe csövet, vagy ha nagyon hosszú akkor levágod róla, nem nagy érték.
Az a része opensource a nyomtatómnak, itt megtalálod: [link]
-
Marci79
senior tag
válasz
MrAlex
#46350
üzenetére
Cura használatakor nem volt bed mesh-es hiba. Prusa után sem azonnal jelentkezett, hanem cca. 8 nyomtatás után. A start code-ot pedig a cura-ból másoltam át.
G28 ;Home
G92 E0 ;Reset Extruder
G1 Z2.0 F3000 ;Move Z Axis up
G1 X10.1 Y20 Z0.28 F5000.0 ;Move to start position
G1 X10.1 Y200.0 Z0.28 F1500.0 E15 ;Draw the first line
G1 X10.4 Y200.0 Z0.28 F5000.0 ;Move to side a little
G1 X10.4 Y20 Z0.28 F1500.0 E30 ;Draw the second line
G92 E0 ;Reset Extruder
G1 Z2.0 F3000 ;Move Z Axis up -
szabieable
aktív tag
válasz
laskr99
#46347
üzenetére
Azt csak most látom, hogy megy a varázslás rendesen. prusa-xye nincsen definiálva az autotuneban csak ldo-42sth40-1004a így már ott lehet eltérő adat.
A következő lehetséges hiba, hogy nem matchel a motor definition a leírttal. Van kézzel definiált driver registered és ráengeded az autotunet pluszban ami felülírja a gyári configot. Ebben az esetben kb csak a fejlesztője tudná megmondani, hogy melyik config lesz erősebb az autotune vs klipper extruder.
Végül de nem utoló sorban, az autotune nem tökéletes és elég sok bugtól vérzik, simán lehet, hogy teljesen fals registereket használ 2130 tmcvel, bár ezt ideális esetben látni kellene klipper konzolon isHa mindenképp ragaszkodsz laikusként a chopper tuninghoz a driver esetén akkor ne más configját másold, a trinamic oldalán vannak hivatalos calculator excelek, ott be tudod állítani a különböző értékeket majd egy optimális görbe után a megfelelő driver registert átvinni a klipper configba.
Belenyúltál egy olyan mély részébe a nyomtatásnak ahol már érteni kell az összefüggéseket a driver-motor-klipper között
-
szabieable
aktív tag
válasz
laskr99
#46347
üzenetére
Akkor a kettes ajtó, stepper motors run hot. Fogadd el, ha zavar és valami furcsa perverziód, hogy nyomtatás közben fogdosni szeretnéd akkor csökkentsd a currentet
A ventire pedig, hiába dobálod a tech adatokat ha heatcreepelsz, valami szar. Lehet a max power van limitálva klipperben és baromira nem megy 7k rpmen, erre mondtam a tacho jelet. Vagy szimplán szar a design, nem tud távozni a meleg levegő és szépen ottragad a heatsink körül, vagy csak simán nem jó helyen hűt
-
válasz
szabieable
#46345
üzenetére
4010 sunon 7000rpm 12m3/h 5V.
Gyári prusa fej, igazából lehet a középső rézre kellene mindent irányítani, ne úgy mint a gyári E3D V6?
Gyáritól annyiban tér el, hogy a dragonhoz van rá mount rakva ami a szélső borda közé nyúl be így fixálva.Meg amit még találtam, hogy spreadcycle módban current feedback nélkül ment a prusa motor marlinban, úgy 10 fokot nyertek a motor hőmérsékleten, ezt klipperben nem tudom mivel lehet megoldani.
Amit találtam mindenhol 0.57xxx mA amit adnak a motornak. Meg ezt: Einsy Rambo uses 0.220Ohm sense resistors
Ezt most néztem configban, jó
-
szabieable
aktív tag
válasz
laskr99
#46344
üzenetére
az, hogy egy másik fw-ben mi volt nem hasonlítható, most az van amit te állítottál be a klipper alatt. Ott a hint a fenti oldalon, általános leírás, innentől ez saját kutatómunka kinyomozni, hogy milyen sense resistorod van és milyen RMSt bír a motor majd aszerint állítani.
A dragonok hajlamosak heatcreepelni, leginkább a gyenge venti vs szarul designolt hűtés miatt, a ha van tacho jeled akkor meg tudod nézni mennyin pörög a venti és nem hátrány ha a meleg távozni is tud valamerre és nem szorul be a hotend köré. Csak egy példaként az archetype toolhead rendszerben gond nélkül hűtik a dragon uhf/goliath/rapidokat egy 2510 delta fannal -
válasz
szabieable
#46343
üzenetére
Nem kézzel, de a gyári prusa FW alatt kézmeleg volt, szépen lehetett fogni, most meg baromira nem, ennek akarok utánajárni.
Lehet keményebben dolgozik? Dragon hotend van, igazából azt is át kéne tervezni, mert 205 fokos első réteg felett dugul, mert túlmelegedszik a fila. Ezt egy nem gyári ventivel
+Mivel DD, és közvetlen a motoron van rajta a fogaskerék, a PLA se jó ha megkapja a 80 fokot
-
szabieable
aktív tag
válasz
laskr99
#46336
üzenetére
és kézzel extrudálsz? ne fogdosd
[link]**Very important note!!! Please make sure the sense resistor is set according to what you have on board. TMC2130, TMC2208 and TMS2209 usually have 0.11Ω, TMC2660 have 0.051Ω and TMC5160 have usually 0.075Ω.
As an example, if you set by mistake the sense resistor to 0.11Ω instead of 0.051Ω the real current of the motor will be more than double, and the power injected in the motor more than four time higher, yes you read it correctly FOUR - AKA 4 times higher. 0.85A shall give a power loss of about 3.5W doubling the current will lead to >14W - this will melt all the plastic gearset before you even notice something is wrong!
How you can identify the sense resistor? It’s pretty easy, look for two identical resistors which are bigger than all the others onboard or around the stepper driver. See the examples in the next pictures.
Resistor marking examples: R110 means 0.11, R075 means 0.075Ω, R051 means 0.051Ω
Sometimes I also doubt myself if the setting I'm playing with really sets the current and not something else does. Here is what I do to make sure I’m doing it right:
Set the current to a very low level 0.1-0.2A. Command extrusion, you should see the extruder turns but it skips steps very easy. This means you are tingling the right configuration, then set it to what it should be and check motor temperature, should not exceed 75°C at room temperature. If yes you might have misconfigured something (shunt / sense resistor) causing higher motor current than you think you’ve set.
First let me repeat that stepper motors are running hot by design. Is not uncommon to run stepper motors at temperatures over 100°C. Actually, designs in which the stepper motor does not run hot are the bad designs / heavily overengineered. And do not worry, nothing will happen to your stepper running it hot. You will not extend its lifetime by running it at lower current and cooler.
-
daninet
veterán
válasz
poli27
#46338
üzenetére
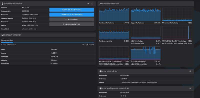
Azt írja ubuntu alapú, úgyhogy gyanítom low latency kernel van rajta. Ez lényegében arról szól, hogy minden folyamat kap egy prioritást a gépen és ez a kernel bármit megtesz hogy a magas prioritású feladatok menjenek át először. Ugyhogy elképzelhető ha nincs elég kakaó a prociban meg fognak állni dolgok azért, hogy a nyomtatás folyamatos legyen. Valszeg ha a video feed-et kilövöd meggyógyul. Vagy nem
-
daninet
veterán
Maradékok spool
8 maradék tekercsből hegesztgettem össze
-
poli27
Topikgazda
Az mennyire normális, nyomtatás közben a kijelző is le van fagyva? Tele van a tálca ... Lehet az octo meg a mainsall és a fluidd is fentvan és megfogja?

-
Mennyire érdemes a gyári motor feszbe belenyúlni? Olyan 60-80c között lehet a hőmérséklete a motornak, kézzel 4-6mp után már eléggé kellemetlen fogni.
Prusa gyári értékek vannak a klipperben, de így is baromi forró, állva, ha fogja a motor csak magát akkor is.
-
Marci79
senior tag
Szerintetek mi lehet a baja? A szokásos 3-4 nyomtatás utáni ágyszintezést akartam csinálni, de úgy döntött, hogy "fáj a feje".
Most váltottam Cura-ról PrusaSlicer-re, ha ez számít. Az ágy 90-re van felfűtve petg miatt.
-
Klippernél hogy érdemes PA-t állítgatni?
Mármint be lett állítva a tesztel amit a klipper oldala ír, de azóta borzadáj az első réteg. Nem olyan szép sík mint marlinnal volt. -
Emunem
őstag
válasz
poli27
#46326
üzenetére
... de legalább a ragasztó megörökítette nekünk, hogy mi tudjunk rajta csámcsogni... te meg adod alánk a lovat...

Mondjuk jobban megnézve, nem lenne tartós felni, mert nincs rendes felfekvési felület az önzáró anyacsavarnak karimával. Kivéve, ha a következő rétegek nagyobb "húst" adnak a dolognak. De akkor meg az Offset fog nagyon behatárolni...
-
poli27
Topikgazda
Vajon ez ha lejon mivel tudom felragasztani? Valami ketoldalas lofaxxal van, de mozog már... lehet kivágom ott a platet, es felragasztom kozvetlen a bedre, ahogy kellett volna...
-
Mr.Csizmás
titán
válasz
szabieable
#46322
üzenetére
majd a K3V2-ben talán megoldják ezt is

amilyen jó basic népgép volt az E3, annyira botrány a folytatás.
-
poli27
Topikgazda
Ami feltűnt a K1C nél, hogy mennyire picit az ágyfűtése... a P1S mikor felfűt 1000w ot is kivesz a konnektorból, a K1C max 350w körül fogyaszt, de 3x-5x annyi ideig fűti fel az ágyat....
-
ptesza
senior tag
válasz
axlfsi
#46312
üzenetére
Egy nagyobbacska model nyomtatásánál a saját káromon tanultam meg. Egy tálca szerű dolog volt aminél szintén volt egy jó nagy 45° letörés. Nyomtatás közben figyeltem meg, hogy szinte a levegőbe kell nyomtatnia és ezért egész hosszú szálak nem tudnak megtapadni. Könnyű felismerni mert elég szeletelés után ránézni, hogy be lehet-e így látni a rétegek közé. Látszik-e a citromsárga szin?

A 45° szögek 60° -ra lecserélése esetén sokat javult a helyzet . Még mindig látszik egy picit a citromsárga de ezzel már elboldogult a nyomtató.

Szerintem töltsed fel a makerworldre remixként. Hátha másnak is hasznos lesz.
Egy kérdés még pluszban. Fabula által javasolt szálirány javított a szilárdságon? Azaz használható lett? Nem kell félni, hogy letörik a kis pöcök?

-
poli27
Topikgazda
Hali itt az időt hogy kell érteni?

-
válasz
poli27
#46314
üzenetére
Te is írtad, hogy majdnem 2x annyiba kerül a Bambu. Vehettél volna Bambut is
Octoprint felesleges. Fluidd helyett inkább Mainsail, de ha már a Fluidd fent van az is jó lesz.
Itt megtalálsz mindent az Orca beállításához: https://guilouz.github.io/Creality-Helper-Script-Wiki/slicers/orcaslicer/
Ezek a gyári gyorsulási értékek:
[printer]
kinematics: corexy
max_velocity: 600
max_accel: 20000
max_accel_to_decel: 20000
max_z_velocity: 10
square_corner_velocity: 5.0
max_z_accel: 300
square_corner_max_velocity: 200.0
Valószínűleg a slicerben ezek vissza vannak véve, azért érezheted lassabbnak. -
poli27
Topikgazda
-
axlfsi
veterán
válasz
ptesza
#46283
üzenetére
Nos, teljesen egyértelmű, hogy mennyire jól láttad a probléma okát és azokat a letöréseket módosítottad, ... nem is értem, hogy az eredeti tervezője azt, hogy gondolta (most már így persze, utólag részemről is belegondolva), ugyanis hibátlan lett immáron
Köszi mégegyszer!
-
bndgz1
újonc
Sziasztok!
Remélem annyira nem off topik, de azt szeretném kérdezni hogy van valaki aki mint egyéni vállalkozó vállal például 3D nyomtatásokat? Az utóbbi időben sokat gondoltam rá és utána néztem már pár dolognak de egyszerűen nemtudom hogy milyen tevékenységi körhöz és teáor számhoz tartozhat a tevékenység.
Valakinek valami tapasztalata esetleg?Segítséget előre is köszi
-
válasz
poli27
#46304
üzenetére
Alapban nincs rajtuk fluidd csak valami butított creality cucc.
Root + https://github.com/Guilouz/Creality-Helper-Script-Wiki szerintem ajánlott, utána menni fog Orca alatt a kapcsolat. Utolsó FW-re felmehetsz előtte.Btw K1 Max-on a gyári plate borzalom volt, de ahogy írja, ragasztóval működött. Már kuka és textured PEI lap van, azóta nincs tapadás gond.
-
poli27
Topikgazda
Bambu petg filament.... így elsőre nem nyűgözött le... Az orca slicerbe nem tudok csak creality filát kiválasztani, másmilyet nem enged... a saját szeletelője igen, de akkor se értem ez a körnél milyen nyomtatás lehet
Egy oldalsó orsótartó lett volna... Jha és nincs rétegtapadás sem, úgy szétjött a rétegeknél mint az állat...
-
poli27
Topikgazda
Valaki segítene hogy tudom a k1c-t az orkába beletenni?
Nem találja meg magától, és sokmindent kér 
Új hozzászólás Aktív témák
- Elemzés A 3D nyomtatás sikerének alapja
- Szép! Lenovo Thinkpad T14s G2 Üzleti "Golyóálló" Laptop 14" -50% i5-1135G7 4Mag 16GB/512GB FHD IPS
- Bomba ár! Lenovo ThinkPad Yoga 370 - i5-G7 I 8GB I 256SSD I 13,3" FHD Touch I W11 I Cam I Gari!
- Bomba ár! Lenovo ThinkPad Yoga 260 - i5-G6 I 8GB I 256SSD I 12,5" Touch I W11 I Cam I Gari!
- HP EliteBook 850 G8 Fémházas Tartós Laptop 15,6" -65% i7-1165G7 16/512 Iris Xe FHD
- Bomba ár! Lenovo ThinkPad X390: i5-G8 I 16GB I 256-1TSSD I 13,3" FHD Touch I HDMI I Cam I W11 I Gar
- Samsung Galaxy Z Flip 5 512GB,Újszerű,Adatkabel,12 hónap garanciával
- Apple iPhone 11 128 GB Lila 1 év Garancia Beszámítás Házhozszállítás
- Xiaomi Redmi Note 14 5G 256GB, Kártyafüggetlen, 1 Év Garanciával
- HIBÁTLAN iPhone 15 Pro 128GB Black Titanium-1 ÉV GARANCIA - Kártyafüggetlen, MS4157
- Honor Pad X8 / 4/64GB / Wi-Fi / 12 Hó Garancia
Állásajánlatok
Cég: Laptopszaki Kft.
Város: Budapest
Cég: PCMENTOR SZERVIZ KFT.
Város: Budapest

korábbi sikeres nyomtatások után.

Ahhoz minden elérhető ahogy néztem, mint a Bambuhoz kb... 







) retraction lehet be kellene finomhangolni?
A 2-es verzióban benne van.


