Hirdetés
- Nothing Phone (1) - nem semmi (2)
- Megyünk a CES-re! Mi várható?
- Samsung Galaxy S25 Ultra - titán keret, acélos teljesítmény
- Youtube Android alkalmazás alternatívák reklámszűréssel / videók letöltése
- Xiaomi 15T Pro - a téma nincs lezárva
- One mobilszolgáltatások
- Megérkezett Magyarországra a Poco F8 Pro is
- Amazfit Bip 6 - jót olcsón
- Vivo X200 Pro - a kétszázát!
- OnePlus 15 - van plusz energia
Új hozzászólás Aktív témák
-
zebra_hun
veterán
válasz
Attix82
#38797
üzenetére
Busterftw-nek igaza van. Én a valós VRAM használatot figyelem.
Sajnos a 8GBRAM valóban kevés.
4264adam, kompromisszumokat kell kötni, ez van.
Megnéztem a sima 3080-on 1080p-n mennyi az annyi. Nem túl szívderítő a 8 Gb-ra nézve.
7.5Gb-ig nyújtózik. [Bench kép]Angie:
Azokban van e benchmark?***********************************************************
Call of Duty: Modern Warfare 2:

Ritka ronda grafika, beterheli a GPU-t mint a fene. 400W +, lol, mire...
4.2Gb-ot használt a bench alatt. Ez az 1440 maxi grafika volt.Ez pedig a 720 low, de ez cpu mérés

*********************************************************************
Ami nekem eddig a legdurvább volt, az a Ratchet & Clank - Rift Apart
Ezt fullra kimaxoltam, hogy pukkadjon bele a 3080Ti 1440-ben. 10.5Gb-ot nyalt be.
Nem hiteles, hiszen nincs benne benchmark, csak ökörködtem ott 2 percig.



Normális ember nem cincál mindent a max-ra. Egyébként meglepően jól futott. Megjelenéskor csináltam, azóta jött hozzá már driver-ben javítás, ez a legelső napon készült. Látványos meg minden, de aki vmivel játszani akar, akkor nem maxolja ki a végletekig sztem.
-
Attix82
addikt
válasz
zebra_hun
#38794
üzenetére
COD Warzone 2 Steamen rakd fel ingyenes. Ott ha engeded telenyom mindent
. Amúgy nincs rá szüksége. 50% engedek ami kb 12 Gb Vram. (Majd otthon kipróbálom mennyi ram a minmum amin még nem akad , file-ból 0-200% lehet állítani. Játékba 50-90%)Diablo 4 nekem 16 Gb eszik FHD minden maxon. Az ,hogy valójába mennyi a minimum amin már akad nem tudom.
-
zebra_hun
veterán
válasz
zebra_hun
#38794
üzenetére
Kiegészíteném annyival, hogy még az 1440 High Preset is totál gpu limites.
Szerintem ez nem rossz, teljesen élhető, hiszen 165 fps az avg, 140-re limitálva már jó is lenne.
6GB VRAM használat van azon a bench szakaszon.
RT agyonvágja, hiába szép meg minden. Így is szép, csak a pocsétába nem annyira éles a tükröződés.
Frame gen egy jó pont a 40xx szériának, de majd az amd megcsinálja erre is.

Használj érintetlen preset-et mérésre. Custom-nál nem tudjuk mi merre.
-
zebra_hun
veterán
válasz
Attix82
#38793
üzenetére
Milyen benchmark/játék használ sok VRAM-ot?
Én azt hittem, hogy a CP77 az olyan.
Kipróbáltam 1080p-n, nevetségesen kevés.
1440-ben RT Overdrive-on is 7Gb-ot használ a bench alatt.
Mérni csak azt lehet (benchmark), játékban ha van is olyan hely, az kimérhetetlen sajnos.
Az RT Overdrive-ba maga a 3080 és a Ti is belegebed, de VRAM kifutás nemhogy 1080p-n, de 1440-ben is kizárt.
Érintetlen preset, tudom, dlss. Ilyen a RT OD.

Én a sima 3080 vga-val sem futottam sosem ki, majd lehet azt is felrakom. Most ezen a gépen vagyok. Nincs OC, nem versenyre készült, totál a napi beállításaimon.
1980MHz @0.9VEz már szerintem olyan durva video beállítás, ahol senki nem használja. Kifekteti a gpu-t.
Sima High Preset való egy 3080-nak, ott még ennyit sem ehet, ráadásul ki sem fekteti.
Privát véleményem persze, nem szentírás. -
Attix82
addikt
válasz
gainwardgs
#38787
üzenetére
COD-ba tudtam megnézni ( VRam használat file-ba 120%-ra állítva) , de működik az a beállítás. Ha ki van kapcsolva akkor a 24 GB Vram-ból 23.4 Gb foglal és nulla rendszer memória. Ha be van kapcsolva , akkor VRAM 21,3 GB és aztán a többit a rendszer Memóriába rakja. (21.3 Gb VRAM 7-8 GB RAM)
Ha ki van kapcsolva nagyon akadós, ha be van akkor ritkán akad be.
Szerintem jobb ha be van kapcsolva.
-
zebra_hun
veterán
válasz
F e Z o
#38789
üzenetére
Ha elégedetlen egy 3080 teljesítményével, mi lenne ami erősebb? A 4070Ti = 3080Ti. Arra nem érdemes váltani.
Ha végigolvastad, nem vagyok 3080 ellen, de ha váltani szeretne vki, akkor legyen egy picit erősebb is, mint ami van.
AMD-t sem szóltam le, igazából semmit.
Az biztos, hogy a mai új címekbe belegebed a 4090 is, képtelenek normális teljesítményt adni. Nem a kártyákat szólom le ezzel, csak látom.
RT és stb fitty füttyök mellett.
Nem is állok útjába, ha újat akar venni. Én nem tenném meg, sztem ez jött le a mondandómból. -
zebra_hun
veterán
válasz
Angie™
#38784
üzenetére
Ezt eldöntöd majd éjjel álmodva
ekkor születnek a jó döntések.
Legegyszerűbb, ha kölcsönkérsz egyet próbára ha van ismerős, baráti körbe.
7900xtx erősebb, nem kicsit.
Rengetegszer hessegetem a gondolatot én is
Pl a mostani akciómnak semmi értelme, de hajt a kiváncsiság.
Ddr4-et váltom ddr5-re. 0, nulla haszna van, de ki akarom próbálni.
Ha modern, új címekkel játszol, érdemes váltani a 3080-at.
1080p-n elvileg elégnek kell lennie, de látom, olvasom miket dobnak piacra.
Ha 1080p marad, lehet egy 4080-ban gondolkodnék.
13900k sokáig top cpu lesz még, arra nem kell költened mostanába. Persze ha fontos a RT, PT, maxi über grafika.
Ha nem, 7900xtx teljesen jó, de akkor a 3080 se rossz. -
válasz
zebra_hun
#38779
üzenetére
Az energiasémát mindig át szoktam állítani maximumra, ez nem notebook, nem viszem sehova sem
Igazából az a legbosszantóbb az egész dolgokban, hogy nem tudom mi történt, mi váltotta ki a korábbi jelenséget.
De ma azon agyaltam egész nap, hogy most tényleg cseréljem le a 3080-at egy 7900xtx-re?
Eddig pont az nv-t szerettem mindig inkább, mert pont az amd( -re ami nekem talán örökre Ati marad) volt jellemző a hasonló váratlan, random és megmagyarázhatatlan jelenség.. de persze ez mind főleg a szubjektív tapasztalataim alapján merem leírni, utolsó radeon-om több mint 10 éve volt
Szóval tetszik a nyers ereje az amd jelenlegi csúcs meghajtójának, de RT-ben elfogy, sőt AW2-ben az rtx 3080 szintjén van 1080p és 2K felbontásban is.
Megér ez egy +200e Ft felárat? Ez itt a kérdés
Tegnap éjjel még egy kicsit játszogattam, Robocop be tud lassulni hosszabb távon még fix frame mellett is, pedig már belőttem a techpowerup-os ajánlást is. Miles morales fut szépen, csak az ultra textura-t nem bírja.
Sajnos vagy nem sajnos én is mióta az eszemet tudom pc és játék függő voltam, hát ez van.. de mindig jó olvasni, hogy nem vagyok egyedül
-
zebra_hun
veterán
válasz
lafaty80
#38758
üzenetére
Szia!
Szerencsére nem találkoztam ilyennel. Pubg-t sem ismerem.
Ha a másikkal megy jól, használd azt.
Miért kellene fix feszt adni?
UV-ra a curve lépcsőket beállítod, annak ha kilépsz, elvileg vissza kell váltani alap 210MHz-re.
Ez akkor fordul elő, ha az nvcpl-ben a Prefer Max Perf van kiválasztva.
Benchmarkokra szokták azt átváltani, de napira jó a Normal is.
Elvileg, de nem tapasztaltam eddig ilyet, hogy ne váltana vissza.
EVGA PrecisionX-et is használtam a Gigabyte Gaming OC kártyámmal, megy is frankón. Azt hittem hogy az csak EVGA kártyákhoz való.
Ott van vmi Boost nyomógomb, az is max-ra teszi a feszt és frekit független az nvcpl-től. Esetleg érdemes a KFA progit is átnézni, nincs e ilyen rajta.Gainwardgs:
Extreme preset, de az nincs mindenben kimaxolva. Egy dolgot nem teszek az extreme-re, az árnyékokat. Jó az ultrán is. Minden mást fullra kitolva. TAA-val.
Így tudja tartani a ~162 fps-t szabadban. Városokban nem, ott akár 140-ig is beesik, de ez nekem így jó.
Amúgy is a dagonyás versenyeket bírom, ott meg csak fű és sár van
-
FingR86
őstag
válasz
Angie™
#38778
üzenetére
Ezzel a funkcióval nem állhat kapcsolatban a problémád?
Stable diffusion. -
zebra_hun
veterán
válasz
Angie™
#38778
üzenetére
Megpróbálok a kérdéseidre válaszolni.
Teszt erejére a windows energiasémát max-ra.
Ezt a vezérlőpult Power Options (talán energiagazdálkodás) alatt találod. Nem fogja a magokat alvóba tenni, fixen tartja a turbo fokozaton ha minden más feltétel adott.
Bizonyos játékokat nem kezel jól energiatakarékos (változó frekis) módban a windows.
Jó példa volt erre a Forza Motorsport 8 a megjelenéskor. Azóta már le is töröltem, csak benchmarkolni kellett.
Mivel akkor jelent meg, valószínű erre nem volt még a W10 felkészítve, borzalom volt energiatakarékoson.
Forzák valamiért rendre 6 magot használnak, windows ütemező javít rajtuk.
Battlefield is 12 szálat kezel alapból (Bf5)
Vannak játékok amelyek nem érzékenyek rá, jól futnak úgy, hogy csak 4 mag dolgozik, többi alszik.
Erre gondoltam, hogy munkára fogni mindet.
FM8 nagyon nem szerette azt, ha aludt a cpu.
Minden mag/szál befogva:
8/16HT + 8e mag (13700k)
Meg is jöttünk a következő részhez.
Amely játékban van Frame gen, ott nem tudunk mérni.
Átver, hamis. Lehet, csak natívban kell.
Ez mekkora hazugság:
162 a limitem, szép és jó is volna egy ilyen... hamis.
Forspokent kiteszteltem rendesen, mivel itt lett FG a 30xx sorozatra.
Magunkat nem érdemes átverni (másokat sem), FG használata nagyon jó, de nem úgy van hogy bekapcs, aztán hajrá.
Itt kiveséztük annak idején, nem bonyolódom bele most.Van még egy fontos.
Ne foglalkozz vele túlságosan, mert fertőző
Használd, játssz, felesleges ráérő idődben bíbelődsz majd.
Felesleges dolgokat kapcsold ki az MSI AB-ben, hogy férjen rá minden fontos grafikon egy oldalra. Cpu magok külön csak a helyet foglalják.
Bf5-nél nem tudom, hogy mi a frász ment nálad 150 Watt-on.
Mekkora oc van beállítva?
Egy 3080 kártya mellett nem szükséges semmi oc, 13900k bőségesen sok is.
Monitor freki alá 3 fps-sel limitálsz, teljesen jó.
Ha nem limitálsz akkor megszalad, hiszen addig fog menni, amíg bekövetkezik az első limit.
Nem ismerem a játékaidat, de Bf5 pont van, teszteltem sokat.
Mobilról nem látok túrót sem a videóim számaiból, de ha limitálom, akkor vmi ~80W-ra emlékszem.
Ha nem limitálom, hanem szabadjára engedem, akkor meg ~110W.
Limit nélkül sem szabad dadognia, esetemben vmi 300 fps-nél gpu limitbe ütközik. Sztem, de nem is érdekel, hiszen így is bőven több a kelleténél.
Limittel.
Még egy dúrván uv és anti oc
Limitek nélkül: nem találom, bocs, nem is lényeges annyira.Nagyon lényeges, hogy ne ess át a ló túloldalára, használd, élvezd ki a szuper masinád.
Én régen nagyon szerettem játszani (00' évek eleje, Bf...), de elmúlt. 4-kor keltem, hogy meló előtt még tolhassam usa szerókon (időzóna miatt akkor volt a csúcs ott), délután pedig eu szerverek. Klánmeccsek állandóan, stb.
Mára képtelen vagyok 10 percet megülni bármely játékkal, elmúlt.
Ezért lett az oc, ez leköt. Akkora trágya gépekkel nyomtam, hogy förtelem 200+ms pingekkel usa szervereken, hogy csak na
Akkor is élmény volt.
Ma "csodagépek", de nulla élmény.
Ezért mondom, hogy ok, tisztelet a fáradozásaidért, de használd is ki.
Egy dolog nem változik, egy pénztemető a pc gaming.
Akkor is a Bf olyan volt, hogy csúcshardver kellett, ma az újakhoz szintén. Vmi mx440 volt 2002-3-ban, 800x600-ba kínlódás
2005-be kijött a Bf2, abba az időbe nagy durranás volt az.
Dx9, vettem is egy 6800gt kártyát direk a Bf miatt.
Ez így ment akkor is, meg most is.
Azért a csúcskártyák megmozgatták az fps kijelzőt, 85Hz crt.Ezzel nem lebeszélni akarlak, jó látni hogy vki tesz is vmit, méregeti a javulást, csak ne ess abba, amibe én.
-
Sajnos a Robotzsarunak nem tett jót az ultramagas késleltetés, azt vissza ki kellett kapcsoljam. Fix 70FPS-el ment rögzítés után, egy beakadás volt, de szerintem az pályabetöltés lehet, vagy már én sem tudom

-
válasz
zebra_hun
#38776
üzenetére
Végre itt vagy

Köszönöm, van most már kicsi sikerélményem
Most úgy néz ki az FPS limit kapcsolás megoldja a problémát minden játékban épp most végeztem a pókemberrel
nah nem úgy XD
Hanem, sikerült belőni stabilra, igaz lejjebb kellett vennem a nagyon magas beállításból csak magasra (ott valószínűleg kifutok a VRAM-ból) és bekapcsoltam minőségre a DLSS-t. Majd még lehet finomítgatni, de milyen jó már ránézni erre az eredményre
05-11-2023, 16:33:32 MilesMorales.exe benchmark completed, 12043 frames rendered in 120.454 s
Average framerate : 99.9 FPS
Minimum framerate : 98.9 FPS
Maximum framerate : 100.0 FPS
1% low framerate : 100.0 FPS
0.1% low framerate : 98.8 FPSMiles Morales, itt van tessék
Csak ez számít Miles: "0.1% low framerate : 98.8 FPS"HA ez jó minden jó

"Amikor a 0.1%-od megvan 60-70+ fps, milyen király mi
"Az összefoglalóba kellene beírni ezt a mondatot az első sorban felüle

Erre gondolsz?

És ebben segíts kérlek, ez mi pontosan? "maxi win energia séma"

Adósod leszek
vagy már vagyok 
Az ultramagas késleltetési móddal sem volt rosz FPS limit nélkül a Miles Morales.
05-11-2023, 16:53:02 MilesMorales.exe benchmark completed, 43912 frames rendered in 268.688 s
Average framerate : 163.4 FPS
Minimum framerate : 100.0 FPS
Maximum framerate : 211.9 FPS
1% low framerate : 96.3 FPS
0.1% low framerate : 62.0 FPS -
zebra_hun
veterán
válasz
Angie™
#38774
üzenetére
Egész jól haladsz
Bocs, most ébredezek, de mindjárt húzok is vissza melóba.
Nem fontos fps limitet használni, csak ajánlott.
Én 1440, 165Hz monitornál Riva Tuner-ben 162-re limitálom.
A jelenség amikor szabadjára engeded, nem is gpu limit jelenség.
A cpu limit viszont helytelen megnevezés, mert ami nem gpu limit a köztudatban, az cpu limit.
Amikor a 0.1%-od megvan 60-70+ fps, milyen király mi
Nvidia panelen maradhat minden alapon, csak a latency-t tedd ultra-ra.
Limitet a RT-ben adj neki.Írok majd még, de alakulsz szépen.
Nem a vga-val van probléma. Tesztre használd a maxi win energia sémát.
Bf5 egy nem sámli játék dx12-ben.
Ott úgy mérj, ha már jártál ott. Friss telepítés után lag zuhatag. -
válasz
- = Zk = -
#38772
üzenetére
Igen, most megnéztem a battlefield 5-öt is, itt fentebb raktam a limitet.
05-11-2023, 15:48:01 bfv.exe benchmark completed, 28693 frames rendered in 205.047 s
Average framerate : 139.9 FPS
Minimum framerate : 137.5 FPS
Maximum framerate : 140.0 FPS
1% low framerate : 138.5 FPS
0.1% low framerate : 126.4 FPS
Ez teljesen jó végre..
De miért kell ezt így belockolni? Srácok vki mondja meg a választ kérlek benneteket
"az anyámot, de qrva jól megy
"Még le tudom mondani
Én is úgy kalkuláltam ki, hogy egy fél évig nem eszek, nem iszok , akkor belefér a keretbe 
#38773
Mindenképpen jobb választás a több RAM-os VGA SZVSZ is
-
Joco_77
senior tag
Srácok a tanácsotokat szeretném kérni. Ugye 3070 et cserélnék 3080 ti re. 4k/60hz en játszom(proci ugye 8600k), viszont azt néztem, hogy a használtpiaci ára a 3080ti nek hasonló mint a 3090 nek. Akkormár egy kicsit ugyan többet fogyaszt de a 24gb/12gb vram miatt jobban járnék egy 3090el nem? Itt már ígyis úgyis van egy kis bottleneck a proci miatt a 3090 jobb választás lenne a Vram miatt nem, még akkoris ha pár fps van jelenlegi játékokban a 2 kártya között de a 24gb ram előremutatóbb nem ?
-
Na ezt nézzétek meg mit mértem xD
05-11-2023, 15:14:53 RoboCop-Win64-Shipping.exe benchmark completed, 42670 frames rendered in 609.906 s
Average framerate : 69.9 FPS
Minimum framerate : 48.7 FPS
Maximum framerate : 70.0 FPS
1% low framerate : 70.0 FPS
0.1% low framerate : 69.5 FPS(minimum framerate esés, mert a végén kiléptem a menübe)
Szóval, ezt úgy sikerült összehozni, hogy a rivatunerben framerate limitet állítottam 70 FPS-re. Érdekes, olyan stabilan, hiba nélkül ment a robocop, mint a nagy könyben meg van írva..
A kulcs most úgy néz ki tényleg megvan az ajtóhoz, már csak azt nem tudjuk, miért pont ez nyitja..
Ez minek a hibája, hogy ha korlátlanra van engedve az FPS akkor laggtenger, ha pedig rögzítem akkor tükörsima játékélmény?Próbálom most többi játékban is kipróbálni ezt, meg idegességemben rendeltem egy 7900XTX-et

Cyberpunk is jónak tűnik:
05-11-2023, 15:32:48 Cyberpunk2077.exe benchmark completed, 18798 frames rendered in 268.609 s
Average framerate : 69.9 FPS
Minimum framerate : 66.4 FPS
Maximum framerate : 70.0 FPS
1% low framerate : 69.8 FPS
0.1% low framerate : 69.1 FPS -
-
válasz
rumkola
#38766
üzenetére
Az nem baj szerintem, mivel 1080P-n vagyok a VGA maxon megy, vagyis az a bottleneck.
Nah közben millió egy dolgot megpróbáltam, kapcsolgattam ki folyamatosan háttérben futó dolgokat, de nem segített semmi. Játszottam egy kör FIFA23-at is és az is be-be szaggatott, csak ott le van tiltva a monitorozás nem tudok eredményt mutatni.. DE,
azt hiszem rájöttemmi a baj.
Az okát még nem tudom, de végső elkeseredésemben visszaállítottam a RAM-okat alapverzióba és ezt kaptam:
Ezt nézzétek
05-11-2023, 14:05:13 Cyberpunk2077.exe benchmark completed, 39771 frames rendered in 371.625 s
Average framerate : 107.0 FPS
Minimum framerate : 87.8 FPS
Maximum framerate : 133.9 FPS
1% low framerate : 73.0 FPS
0.1% low framerate : 58.0 FPSA RAM OC, ugye

Nah ilyennek kellene lennie, igaz?
Nem is éreztem laggot.
Most egyik szemem sír a másik nevet. Tudtam, éreztem, hogy procicsere óta van ez a szaggatás.. Az előző procimmal hibátlanul mentek a játékok, 7200MHz-es RAM-al most vmi nem oké. Megyek megnézem a többi játékot.Nem nyert ez sem

Többi játék ugyanúgy beszaggat
Veszek egy másik gépet, elfáradtam
-
Lejjebb vettem a grafikai beállításokat a Cyberpunk-ban és a 0,1% low fr még rosszabb lett. Rögtön az elején és pályabetöltés közben éreztem szaggatást. Lehet látni vmit a grafikonokból?
05-11-2023, 12:42:23 Cyberpunk2077.exe benchmark completed, 57102 frames rendered in 537.531 s
Average framerate : 106.2 FPS
Minimum framerate : 65.3 FPS
Maximum framerate : 137.4 FPS
1% low framerate : 71.4 FPS
0.1% low framerate : 6.6 FPS
-
Terek
tag
Időközben megoldottam a dolgot.Tettem rá egy Gallardo bios-t.Mostmár jól boostol 1980-ig,felvesz 1,08-at,340W-ot meg a ventik is mennek 50% fölé.Mostmár csak rákell tolnom egy kis alulfeszelést aztán tökéletes lesz
-
A sima Battlefield V is szaggat..
05-11-2023, 12:10:20 bfv.exe benchmark completed, 13715 frames rendered in 80.250 s
Average framerate : 170.9 FPS
Minimum framerate : 101.7 FPS
Maximum framerate : 212.6 FPS
1% low framerate : 27.0 FPS
0.1% low framerate : 5.8 FPS -
válasz
zebra_hun
#38755
üzenetére
Beállítgattam és mértem egyet a robocop-ban.
Ezt dobta a benchmark.
05-11-2023, 11:36:45 RoboCop-Win64-Shipping.exe benchmark completed, 58566 frames rendered in 488.125 s
Average framerate : 119.9 FPS
Minimum framerate : 88.1 FPS
Maximum framerate : 150.9 FPS
1% low framerate : 78.3 FPS
0.1% low framerate : 10.0 FPSEz pedig a Cyberpunk
05-11-2023, 11:56:26 Cyberpunk2077.exe benchmark completed, 35812 frames rendered in 388.719 s
Average framerate : 92.1 FPS
Minimum framerate : 75.6 FPS
Maximum framerate : 125.9 FPS
1% low framerate : 60.7 FPS
0.1% low framerate : 24.4 FPS -
válasz
MaddeNNNN
#38744
üzenetére
Megnéztem egy másik PC-be szűz win, csak a driver és ott is ugyanezt csinálja.

Akkor valszeg hibás a venti vezérlője mi?
Ilyet produkál netezés közben:

Van hogy 100%-ra is felpörgeti.Rohadt idegesítő amikor indítja a ventiket rajta, pláne úgy hogy csendmániás vagyok.

-
lafaty80
addikt
válasz
lafaty80
#37994
üzenetére
Sziasztok, ha már így belemerültetek ebbe a monitorozásba..

A korábbi hsz-met kiegészíteném, hogy most 2 gépen 2 külön vga-val is csinálja az ab ezt. (nekem z370 + i7 8700 + 32GB/3200 + kfa2 3080, gyerkőcnek: z270 + i7 6700k + 16GB/2400 + 1080ti).
Ráadásul ha restelem az ab-t és default beállításokkal indítom el, akkor is csinálja (event: "nvidia nvlddmkm error"). Ha bezárom az ab-t, akkor minden megy normálisan.
Nálam most a kfa2 tool-ja van fent, ezen bármit állíthatok, nincs gond (csak annyi zavaró, hogy ha fix-re állítom a mV-olt , akkor ott is marad, terheleltlen üzemmódnál is.)
Más nál nem volt ab-rel ilyen anomália esetleg? (csak én vagyok ilyen szerencsés?
) -
zebra_hun
veterán
Egy kis segítség azoknak, akik le szeretnék mérni a gépük teljesítményét, sebességét.
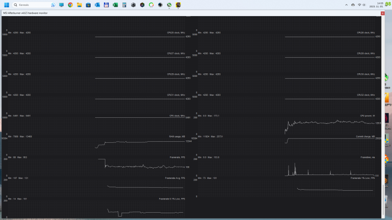
Erre a HWINFO nem való, egyenesen nem ajánlott!Legegyszerűbb módja az MSI Afterburner. Mindenki ismeri, használja, gépén ott van.
Pár dolog amit ajánlott beállítani rajta:
Aktiválni kell pár adatot az OSD-re, hasznosak. Természetesen kikapcsolhatóvá kell tenni, így nem zavaró játék közben.
Feleslegesen nem kell minden vacakot megjeleníteni, hogy ne lássunk semmit.
Látok nagyon sok képet megosztva, sajnos a lényeget sokan nem nézik, ki sem rakják, mégpedig az FPS-t. Elég fontos megjegyzem.
A Framerate nem az!A Monitoring ablakban lehet kiválasztani, hogy mi kerüljön mérésre, illetve OSD-re.
Át is lehet nevezni alul. Nem fontos kirakni, lehet csak monitorozni. Számokkal, vagy grafikonnal.Az FPS méréshez minden esetben kell megadni egy Start és egy Stop gombot. Anélkul nincs FPS mérés, kijelzés.
Ezt a Benchmark ablakban lehet megadni.Nálam a Numpad 5 és 6, teljesen mindegy melyiket, csak tudjuk.
Eltüntetéshez az On-Screen Display ablakban a Toggle OSD-n kell gombot megadni.Ezzel a legegyszerűbb a gépünket vizsgálni.
Az eredmény pedig a
C:\Program Files (x86)\MSI Afterburner\Benchmark.txt -ben lesz.05-11-2023, 07:15:39 ForzaHorizon5.exe benchmark completed, 38958 frames rendered in 241.109 s
Average framerate : 161.5 FPS
Minimum framerate : 148.8 FPS
Maximum framerate : 162.0 FPS
1% low framerate : 150.0 FPS
0.1% low framerate : 140.7 FPS
Amiket kijelöltünk, de OSD-re nem tettük, grafikusan a Detach -ben megnézhetjük kilépés után.Ez a fenti 241s gameplay-nek a grafikus log-ja.
Érdemes legalább 5-6 percet játékban eltölteni, hogy pontosabb képet kapjunk.
Van amit tilos, hazavágja az egész mérést!
Start gombot akkor nyomunk, ha már játékban vagyunk.
Nincs menübe ugrálás, Alt + Tab kilépkedés, játékmenet csakis. Az ilyen kapcsolgatások értem hogy kell, normális, de mérés alatt játék, hiszen azt mérjük.
Végén Stop gomb, aztán lehet nézni, hogy mennyi az annyi.
Privát véleményem, hogy a nagy hasadék az AVG és a 0.1% Low FPS közt rossz.
Tehát ha a vonal fűrészfogas (Frametime/rate), az ingatag.
Egyforma nem lesz, lehetetlen. 0.1% mindig le fog maradni, csak nem mindegy mennyivel.
Játékfüggő az FPS is.
Érdemes úgy beállítani a megjelenést, hogy megfelelő játékélmény maradjon.
Szintén privát véleményem, hogy minimum azért 60 FPS legyen meg.
Ezt a 0.1% fogja megmutatni, nem a Framerate!
Ebbe tovább nem is szeretnék belemélyülni, egyéni döntések.Egy másik mérést is megmutatok, kicsit profibb, érdemes kipróbálni.
Ez nem más, mint a Capture Frame XMűködése ugyanez, csak részletesebb, szigorúbb. Rengeteg hasznos funkcióval, akit érdekel, utánaolvas.
A fenti 241s-ot a CFX-szel is az MSI-vel párhuzamosan mértem.
Elemezni, hibákat keresni nagyon jó.
Hasonlítani, adatokat log-olni is ajánlott.
Így néz ki az előbbi FH5 1440 extreme preset felturbózott log-ja (erősebbet használok az extreme-nél)
Láthatjuk az összes lényeges adatot. (min, avg, max)
Megint csak privát vélemény, ha 20ms alatt vagyunk a tüskékkel, az jónak mondható.
A 40-50ms már borzalom, érezhető.A Win 10 vs. 11-re reagálnék.
Ezt most kivételesen W11 alatt csináltam energiatakarékos sémán.
Elég érdekes, itt mind a 8 mag használva van, és 2 HT szál is.
W10 alatt a FH5 6 mag/6 szálat használ, tehát HT nincs.
Ezt jobban kezeli a W11.
Ez nem dicséret a W11-nek, nem arról szól.
W10 alatt is aktiválható minden mag/szál, csak nem az energiatakarékos sémával.Alt + O (overlay) a CFX extra OSD, amely a Riva Tuner-rel dolgozik. Ez már rendesen kitakarja a képet, akit zavar kapcsolja ki az Alt + O kombóval.
Ingame az MSI AB + CFX-szel:
Azért írtam, hogy tudjam linkelni amikor kérdezik.
Így egyszerűbb nekem, ha vki hasznosít belőle vmit, akkor egi
-
laychi
veterán
-
válasz
4264adam
#38748
üzenetére
Nem is gondoltam a VRAM-ra

Gyorsan megnéztem a Spiderman MM-t és 9,2GB VRAM foglalt és beszaggat.#38749
Jó ötlet, köszönöm, holnap megcsinálom
#38750
Titkon reménykedtem, hogy idetévedsz, mert rengeteget olvastam vissza és láttam már a minimum FPS-es grafikonjaidat. Kb. te vagy az aki régóta foglalkozik a mikrolaggos jelenséggel
A rendszer és jatek ssdm külön-külön van egy-egy raid0 tömbön, nem lenne szabad gond legyen annak a sebességével
A windows-om tiszta, annyiszor újratelepítettem az elmúlt napokban, hogy fejből tudom a win10 és 11 kulcsomat.. Tudod, pár napja volt téma a W11 a raptor topicban, hogy nem jól osztja ki a feladatokat az energiatakarékos magoknak a w10, ezért is akartam újratelepíteni, hátha az a baj a játékok alatt.. Holnap megpróbálok olyan logot csinálni, ezer hála addig is 
#38751
Mindig felrakom a legfrissebbet, 2 napja Robotzsaruzok, amiatt is kellett. A Robotzsaru topicban azt írják a srácok, hogy nekik nem esik le az FPS. Néztem YT-on videókat, sima 3070-el játszik a srác és stabilabb neki mint nekem
-
laychi
veterán
válasz
Angie™
#38747
üzenetére
nv driver ugyan az lett feltelepítve?
lett frissítve mostanság?
próbálkozz régebbi vagy újabb driverrel esetleg
546.01 a legfrissebb elérhető nv oldalán, de már jött 546.08 hotfix
-
zebra_hun
veterán
válasz
Angie™
#38747
üzenetére
A jelenség nem videokártya hiba.
Ezek szerint mérsz min fps-t, és folyamat jó a min érték, majd akadozik, aztán megint helyreáll, az a gpu előtti rész.
Tudod nézni is, hogy játék közben mennek a szálak rendesen.
Pl az új Forza nagyon nem díjazza, ha csak 6 mag 6 szálon megy. Annyira íródott a játék. Ugyanez a jelenség.
Bekapcsolom a 24 szálat, totál jó a min fps.
Legegyszerűbb módja a CaptureFrameX használata, mint szétkutyulni az MSI AB-ert.
Alt + O az overlay.Feltételezés csak, látatlanba nem hinném hogy a vga-nak baja lenne.
Játékot és windows-t mindig nvme-re, sokat dob.
Win energiasémával tudod a szálakat beterhelni a maxin.
Energiatakarékoson van az, hogy nem használja őket, csak alszanak.
Egy ilyen log is nagy segítség -
4264adam
nagyúr
válasz
Angie™
#38747
üzenetére
Mennyi Vram fogy el? Nekem a Cyberpunk Bench is minimum FPS-Ben nagy szórás van mert kifutok a 8GB Vramból.
Illetve nekem valamiért nagyon sokat emelt a min és átlag FPS-en amikor 2 ev után friss szűz Windows kapott a rendszer
Szerintem valami fut a háttérben ami felzabálja a rendszered vagy vírus erre Pont jó a tiszta telepítés
-
Kicsit tanácstalan vagyok, egyre több játékban leesik az FPS-em és nem tudok rájönni, megfejteni, mi a gond.
Kb. egy-két hete vettem észre a jelenséget, pont két hete cseréltem le a procit 13900K-ra
VGA maradt az RTX 3080 10GBSpiderman remastered - 1080P, MAX grafika, RT ON - ugrálgatok a városban 110-120átlag FPS majd beszaggat és a minimum FPS leesik 8, 9, 11, 17 -re.
Spiderman Miles Morales - Kb. ugyanez. Mindkettőnél próbáltam csökkenteni a grafikai beállításokon, RT-t kikapcsoltam, de ugyanaz a jelenség.Robocop Rouge city - 1080P, High, DLSS ON - 70-80FPS - Megyek, egy pillanatra megakad a kép 9-11FPS a min. Itt is végigpróbáltam már minden beállítást.
Alan Wake 2, ezt inkább hagyjuk

3dmark teszt lefut, nem látok akadozást. Cyberpunk és Fifa23-at próbáltam még, de ott nem tapasztaltam ilyet. Ha kocsikázok a Night Cityben egy-egy pályarész betöltése között megakad egy pillanatra de, nincs szemmel látható megakadás ezen kívül.
Amit próbáltam. Win10 reinstall, Win11 install, NV driverben az energiatakarékos módot átállítottam normálról max teljesítményre. Furmark terhelés alatt néztem GPU-Z vel az órajelek fixen mentek nem ugráltak. Hőmérséklet rendben van, kártya játékok alatt 60+ fokos.
Hetek óta a spiderman-al játszok, biztos vagyok benne, hogy korábban nem voltak ilyen beszaggatások.
-
Lathronos
őstag
válasz
laychi
#38719
üzenetére
És akkor még nem beszéltünk az animátorokról, mint én akiknek a GPU munkaeszköz amivel a megélhetésüket biztosítják. Hát a Blender és C4D igényei is az elmúlt 2 évben az egekbe szöktek, a nemrég eladott 1080 Ti-met és 2070-emet sokszor felfalta egészben. Most készülök venni 3080-at, az még (talán???) 1-2 évig elég lesz munkára. A játékfejlesztők viszont manapság a legújabb, legerősebb GPU-kra írnak játékokat. Ha azokon fut nagyobb gondok nélkül már mehetnek is a Steam-re és társaira. A többiek meg így jártak ha nem telik rá. Igazad van, ilyen világban élünk, ahol csak a profit számít.

-
MaddeNNNN
addikt
válasz
SzlobiG
#38740
üzenetére
redditen írták páran hogy az övék is ilyen volt, felvették a kapcsolatot a Zotac-kal és ott azt mondták hogy a venti szabályzó hibás így visszaadták a pénzt a kártyáért. nem tudom esetedben még van-e garancia rá.
esetleg a gyári szoftverével próbáltad, hogy folyamatosan menjen a venti pl. 30%-on és ne kapcsoljon ki még ha nincs terhelés akkor sem?
-
Terek
tag
Hello.
A napokban szereztem egy Manli RTX 3080 Ti kártyát.
Olyan kérdésem lenne,hogy nem boostol rendesen és a ventik is 31%-on mennek fixen,se több se kevesebb.Gondolom buherált bios van rajta.Így tennék rá normális bios-t.
Találtam egy simát és egy Gallardo-t.A két kártya különbözik valamiben vagy csak annyi,hogy 15Mhz-vel többet boostol a Gallardo és annyi?És simán az nvflash -6 ****.rom parancsal elég a flash? -
Hát nem jövök rá mi a baja és folyamat kapcsolgatja a ventiket.
Van nálam egy másik PC ki fogom próbálni abba is csinálja-e.
-
rumkola
nagyúr
válasz
- = Zk = -
#38737
üzenetére
szeritnem ne tedd fel
-
- = Zk = -
félisten
használ bárki mást az MSI AB-én kívül?! most KFA2-őm van, fel is tenném a szoftverét, elvégre csak ventivezérlés és UV van fent... azt csak tudja kezelni, nemde?!
-
-
Került hozzám egy Zotac RTX 3080 AMP Holo és olyan érdekességet produkál, hogy win alatt pl netezés közbe bekapcsolgatja a ventit indokolatlanul mert nincs 40 fokos se a GPU és 48% megy a venti.
Szerintetek miért csinálja ezt? Azért idegesít, mert amikor indítja mindig hallom a ventiket.

-
laychi
veterán
válasz
gainwardgs
#38722
üzenetére
Nem azt mondtam, hogy az aw2 szar játék, még el sem kezdtem, nem tudok nyilatkozni, csak az elejébe néztem bele, hogy oké 3080 12GB csúcson járatva natívan 70-80 fps...WQHD
--4080 ~90-110 FPS?
"Mint írják a 4080 nem 4k kártya főleg max beállításokra nem"
40-50%-kal gyorsabb, mint az előző gen 4K kártya....árban pedig a duplája és nem jó 4K-ra? Na ez a gusztustalan... és még hókuszpókusszal sem?Egyik kártya sem 4k kártya a 4090 sem, ugyanerre a sorsra fog jutni az is elég hamar az optimalizálatlanság miatt.. és erre b@sszon ki az ember 700e-1M forintot....
röhej.Amúgy még mindig a 4080 lenne a jelenlegi csúcskártya normál berkek közt és a 4090 egy átnevezett Titán kártya, nem kimondottan gamereknek...
3090-nel kezdték ezt a hülyeséget és így az emberek felfogása változott, mert az nvidia így elferdítette a tényeket és 2 generáció alatt egyesek ezt "megszokták"És mi ez a sz@rság is már, hogy "feltoljuk a 4090 árát, hogy be tudjunk paszírozni egy 4080ti-t"?
És kimondottan eurobában(talán ázsiában), ahol zajlanak a dolgok. -
gainwardgs
veterán
válasz
laychi
#38721
üzenetére
Én még mindig azt mondom hogy igenis jó az a játék, tuti fog jönni hozzá javítás majd mint ugye mindenhez.
Forspoken, starfield meg jóval rosszabnak mondanám optimalizáltság szempontjából mint az Aw2.
Mint írják a 4080 nem 4k kártya főleg max beállításokra nem.
Én meg megfordítom a gondolatot itt a nagy beharangozott unreal 5 engine ugye ez meg az, ilyen brutálul néz ki stb, aztán még egy játékot nem láttam a "nagy" unreal5 engine-el ami olyan grafikai szinten van mint pl. egy plague tale requiem ami ugye megint egy in house engine
Talán anno a gears5, de újak/mostaniak közt egy sem
-
laychi
veterán
válasz
laychi
#38719
üzenetére
*alan wake 2

Egyébként az is vicc, hogy ha leteszed tálcára a játékot(mert mondjuk kicsi szünetet tartassz, netezni vagy bármi mást akarsz), egynémelyik ugyanúgy terheli a vga-t és cpu-t, mintha játsszanál. A rendszer teljesen feleslegesen pörög.
Ez is sokat elmond a játék(ok) optimalizáltságáról. -
laychi
veterán
válasz
gainwardgs
#38717
üzenetére
Vegyük példának az rtx 4080-at 500k Ft-ért,
ami egy új játékban, mint pl a
forspoken 4k rt off dlss ff 40-50 fps közt dadog
alan walk 2 4k rt/pt off dlss off 50-75 fps
starfield 4k rt off dlss off 50-55 fpsAz előző generációs 4k csúcskártyánál 40-50%-kal gyorsabb
msrp 700 vs 1300 USD majdnem duplaEzért a pénzért !NA!
Úgy hogy már beléptünk a 4K 144-165HZ monitorok korába -
gainwardgs
veterán
válasz
laychi
#38709
üzenetére
"De mikor egy új kártyval raszterben is csak akkor játszható egy játék, ha ezek a "ficsörök" be vannak kapcsolva, natívan meg kínlódik a kártya"
Hol is kell raszterben Fg-t kapcsolni
meg mi kínlódik
pl.konkrét típus
Ahol kínlódik ott a konkurencia is "elvérzik" szerintem kivéve pár esetet, amikor egy adott cím vagy ennek vagy a másik architektúrának fekszik jobban.
De ilyen régen is volt
De én ilyennel még nem találkoztam
-
Laraxior
titán
DSR a felskalazas, nvidia driverbol, de sok jatekban megtalalod a beallitasokban is, resolution scale, meg hasonlo neveken.
A DLSS meg nvidia fele kepjavito technologia mindenfele hokuszpokusszal. Sok plusz nyerheto vele, amennyiben tamogatja a jatek, elvileg kulonosebb minosegromlas nelkul. Ugyanez amd oldalon asszem FSR nevet viseli. -
Joco_77
senior tag
válasz
laychi
#38709
üzenetére
Érdekes és velős gondolatok...akkor nem csak én éreztem így amikor összeszámolgattam a dolgokat...hogy mivan? 400k egy alaplap proci ram ssd csere és még 500k egy új közép-high vga?
Azt gondolom én a 3070 -> 3080 cserével "szerencsés" leszek pont az a pici craft ami hiányzott 3070 nél 4k / 60hzre elég lesz élsimítás és RT nélkül 3080al. Élsimítást soha nem hiányoltam 27 colon 4kban az RT szép szép állóképnél de ha akció és pörgés van nem sokat számít szerintem legalábbis az én majdnem 50 éves hülye fejemmel.
Új játékok: Hálistennek én főleg akkor játszok ha rossz idő van, tavasz, nyár, ősz elején egyéb hobbijaimból kifolyólag 0 időt töltök játék előtt, ami nem azért lényeges, hogy leírjam az életemet hanem arra célzok, hogy felhalmozódik jópár olyan AAA JÓL OPTIMALIZÁLT(ezen van a hangsúly) játék (pl most Cyberpunk után RDR2 God of WAR Tiny Tina) ami bőven elég lesz a hideg rossz idők + ünnepek alatt a játékvágyam kielégítésére. Egyetértek veletek van pár cucc aminél egyszerűen fos az optimalizálás, egyébként simán lehet, hogy szándékos ez és az nvidia pénzel játékgyártó cégeket csak azért, hogy megvegyék az újabbnál újabb kártyákat...A képlet egyszerű...ezekről a játékokról le kell mondani, akkoris ha van olyan amiről nehéz. Hálistennek jópár minőségi cím van ami nagyon frankón van optimalizálva és elég hozzá a 3080(4k 60fpshez legalábbis) nem kell csoda újgen kártya hozzá. -
zebra_hun
veterán
Laychi-nak igaza van. Engem nem nagyon izgatnak szerencsémre az új játékok, kedvencek meg bármely kukaszökevényen is elmennek.
Azért régen natívban játszható volt a csúcskártyán az épp aktuális divatvacak, ma nem megy natívban.
Semmit sem ismerek a Bf sorozaton kívül, de mindig nagy durranás volt emlékeim szerint az adott új Bf maxi grafikán.
Mindegy, most ez van, a 10-15 fps-re van igény 1 milláért.
Ok, durva volt, de nativ, kimaxolt 4k-ban ez van állítólag ficsőrök nélkül.
Benchmark miatt letöltöttem ezt a cp csodát is, de életemben nem láttam, ahogy az összes többit sem amivel benchelek.
Bf sorozat meg egy rakás sz×××r lett a jó support-nak köszönhetően.
Így gémingre nem megy el az időm.
Realisztikusnak meg nem feltétlen kell lennie, legyen hangulata.
Bf1942-t már rég elengedték, kinézete mai szemmel nevetséges, hatalmas hangulata volt, és a mai napig is az.
Igen,2023-ban is él és virul. Azért, mert jó játék lett, egyetlen Bf sem tudta überelni.
Forzákat pl bírom, de ez a gpu igény a semmire, kicsit érthetetlen. Annyi, hogy van RT, de cserébe nincs környezet.
Összehasonlítva a FH5-tel, sokkal rondább, cserébe kell egy 4090, hogy úgy nézzen ki mint az 5. Remek fejlesztés
Igaz, rtx3080 bb most.
-
laychi
veterán
gtx 750 új-->gtx 960 új --> gtx 970 használt --> gtx 1080 használt --> gtx 1080 ti használt rövid időre-> rtx 3070, aztán jöttek a kuszaságok

24 gb vram miatt tartja valamelyest az árát még a 3090, de először nem a vram fog elfogyni ott sem...
NA igen, manapság nem pár 10.000 ft megy a levesbe hónapok alatt mint régen, akár súlyos 100ezrek
fájó pont -
Joshi
titán
Bocs lejárt a szerk.
Most már eszembe nem jutna megjelenéskor vga-t venni, jó persze az árak iszonyatosan elszálltak. Én pl a 2xxx-es NV szériát ki is hagytam, de a 3090 előtti 1080Ti kártyát is használtan vettem. Én már nem adok ki egy kisebb vagyont vga-ért, habár 2022-ben a 3090 azért még használtan is drága volt.
Gyorsan rákeresve a 3090 ~250k-ért megy, míg a 3080 meg csak 150-170k-ért. Most biztosan a 3080-at venném.
-
Joshi
titán
válasz
laychi
#38709
üzenetére
"Azért itt az elmúlt 4 évben elég nagyot ugrott a gpu teljesítmény mégis mindig ugyanoda jutunk..."
Kopnak az emlékek rendesen. Ez mindig is így volt sőt, régebben még ennyi ideig se volt elég egy vga mint manapság. Most azért ki lehet húzni pár évig egy felső középkategóriás kártyával. Akinek meg kellenek az új ficsörök, az cserélgesse a kártyáit mint az alsógatyáját.
Utoljára újonnan egy Nvidia 6800GS kártyát vettem, meg ne kérdezd mennyi volt. Akkor az nem volt a csúcs, de akkoriban fél évente jöttek az új kártyák. Aztán jöttek mentek a használt előző genes csúcs kártyák használtan, majd ismét megjelenéskor vettem újonnan egy Nvidia 980Ti ref kártyát. Minden kártyámat vizezek, szóval a hűtés nem gond.
-
laychi
veterán
Mégis 1-2 régi játék realisztikusabb és jobban fut mint jópár új.
RT-t kidobták mint "fícsör", a mai napig önmagában használhatatlan alacsonyabb felbontáson is, még dlss-sel sincs meg esetenként az elvárt, erre jött az FG, persze az új generációra korlátozva, hogy "vedd az újat, hagy legyen tele a zsebünk".
Szóval innentől kezdve parasztvakítás.
Tud egy játék szép és élvezhető lenni nélküle is és ha rendesen optimalizálnák is ,akkor nem kellene állandóan a kompromisszum és a pénztárca közt mérlegelni.
Azért itt az elmúlt 4 évben elég nagyot ugrott a gpu teljesítmény mégis mindig ugyanoda jutunk...#38707gainwardgs
Intel most szállt be, nagy lemaradással, szerintem jelenleg még sok szót nem érdemes rá fecsérelni, később majd meglátjuk.AMD a versenytársa az NV-nek. a 6000-es széria RT-t leszámítva oda lett rakva az nv-vel szemben. Raszterben nagyon jók voltak. és tuningban is lehetett jócskán kicsikarni belőlük(6800 és 6800xt járt nálam, ha rövid időre is.) A 3080-90 szintjét hozta a 6800-6900XT és mindezt alacsonyabb fogyasztás mellett.
A sztori arról szól, ha az nv valamit odatesz az asztalra, mint fícsör az amd-nek reagálnia kell...
Mivel az nv "előnyt szerzett" az rt mellé feltalált dlss-el, hiszen nem csak rt esetén használható, erre reagálnia kellett a konkurenciának, jött az fsr és az FG-re most szintén reagálniuk kellett.De mikor egy új kártyval raszterben is csak akkor játszható egy játék, ha ezek a "ficsörök" be vannak kapcsolva, natívan meg kínlódik a kártya("4K" kártya 1440p-n) meg az áramot zabálja, na az a szememben és sokak szemében hány@dék....egy átverés.Főleg ilyen árakon.
Egy középkategóriás kártya 700-1000 euro? viccnek is rossz...és mégis ez van.Tudja már a kártya azt amit kell és ha esetleg némi plusz kell, akkor extra lehetőség használni a fícsöröket. Ez benne van jócskán a kártya árában...
Ha pedig a kártya tudná, nem a hardveren múlik, akkor a játékfejlesztő ne kérjen 70-100 eurót a hitvány sz@r@ikért, akkor adják 5-10 euroért, mert a be nem fektetett energia hiánya miatt a userek anyagilag károsulnak a folyamatos kártyacserék miatt...
-
gainwardgs
veterán
válasz
laychi
#38703
üzenetére
Anno volt egy játék, de még mindig él a kérdés:
"But can it run Crysis"
![;]](//cdn.rios.hu/dl/s/v1.gif)
1080Ti sem volt elég sok játékra
"Nem FG-vel kellene bírnia meg nem DLSS-sel" - most van a kampány időszak
most kell megnyerni a "népet"
Másik két gyártó is elment ugyanabba az irányba (Amd+Intel/Fsr3/XeSS) -
RazoR
veterán
Mi ez a DSR/DLDSR? Én nagyon lemaradtam.....
3440x1440-nél mennyire érdemes állítani?
Egyelőre csak egy 3060Ti-om van de hamarosan csere lesz 4070Ti/4080-ra. -
laychi
veterán
válasz
gainwardgs
#38702
üzenetére
Nem FG-vel kellene bírnia meg nem DLSS-sel.
A játékokat kellene rendesen optimalizálni.
Lassan az lesz, hogy évente csúcskártyát kell vegyél és alá megfelelő processzort, mert összehánynak mindent, aztán azon kívül, hogy indokolatlanul magas hardverigénye van egyes játékoknak még egy rakás bughalmazok is mellé.
Nevetséges....
5-6 év múlva jön ki olyan kártya, amivel a mai játékokat előírás szerint tudod játsszani.
1080ti óta minden kártya 4K, de sose elég még 1440p-re se rendesen aktuális játékoknál.
Csak trükkökkel, mint a dlss és most a fg.
Emellett a kártyák letekerik a villanyórát a falról és a processzorokra is lassan olyan hűtés kell, mint amit normál esetben csak az atomerőmű látogatásakor láthatunk. De az se elég, mert otthon házilag kell helyre tenned a gyártó nemtörődömségét. -
gainwardgs
veterán
válasz
- = Zk = -
#38700
üzenetére
FG-vel bírja
Új hozzászólás Aktív témák
- Nothing Phone (1) - nem semmi (2)
- Megyünk a CES-re! Mi várható?
- Microsoft Office és Office 365 topic
- sziku69: Fűzzük össze a szavakat :)
- Nyaralás topik
- Samsung Galaxy S25 Ultra - titán keret, acélos teljesítmény
- Milyen házat vegyek?
- Nintendo Switch 2
- Telekom otthoni szolgáltatások (TV, internet, telefon)
- sziku69: Szólánc.
- További aktív témák...
- Azonnali készpénzes AMD Radeon RX 5000 sorozat videokártya felvásárlás személyesen / csomagküldéssel
- Magyarország piacvezető szoftver webáruháza
- RTX 5090-es, 5080-as stb... GAMER laptopok + dokkolók + licencek
- iPhone 17 Pro Max Kozmosznarancs - Bontatlan !! www.stylebolt.hu - Apple eszközök és tartozékok !!
- Csere-Beszámítás! Acer Nitro 5 AN515-57! I7 11800H / RTX 3050Ti / 16GB DDR4 / 512GB Nvme SSD!
Állásajánlatok
Cég: Laptopszaki Kft.
Város: Budapest
Cég: PCMENTOR SZERVIZ KFT.
Város: Budapest

. Amúgy nincs rá szüksége. 50% engedek ami kb 12 Gb Vram. (Majd otthon kipróbálom mennyi ram a minmum amin még nem akad , file-ból 0-200% lehet állítani. Játékba 50-90%)



ahogy olvastam









